大气污染治理工程及设备
给水处理工程及设备
污水处理工程及设备
污水处理通用设备
全自动加药装置
刮泥设备
生化处理工艺设备
气浮设备
MBR生化装置
污泥处理设备
 

无锡市国松环保机械有限公司
电话:0510-83582595 83580118
   13606181800 13306198199
传真:0510-83580118
邮箱:guosonghuanbao@sina.com
地址:无锡市惠山区
    前洲镇工业园区(堰玉东路)
邮编:214181


 
产品展示 - 大气污染治理工程及设备
 
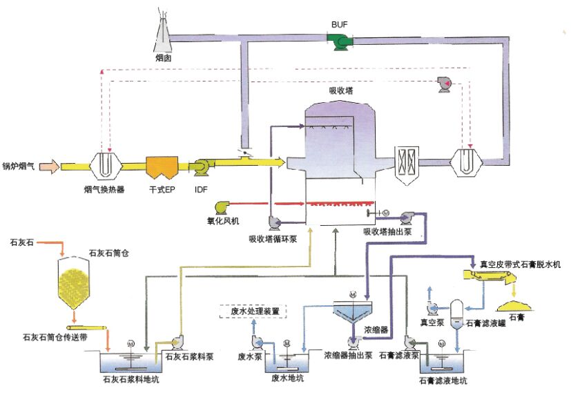
湿式石灰石--石膏法烟气脱硫技术

 

技术简介:
烟气在吸收塔内与从喷淋层嘴喷出的石灰石浆液逆流接触反应,新鲜吸收剂的补充量通过连续监测的pH值进行控制。吸收塔下段的低pH值有利于石灰石溶解和氧化反应的实现,上段较高的pH值有利于SO2吸收反应进行,提高系统的脱硫效率。
工艺特点:
·脱硫效率高,一次性投资低;
·采用吸收塔全自动控制系统,可降低运行成本,实现实时运行控制;
·吸收剂廉价易得,副产品石膏纯度高,有较高的商业利用价值;
·特制的喷嘴不易堵塞,寿命达30年;
·能够适应机组容量大,SO2浓度高的烟气条件;
·采用特殊防腐工艺和材料,系统主设备寿命可达30年以上。
 
版权所有:无锡市国松环保机械有限公司  苏ICP备14057341号-1  苏公网安备32020602001934
地址:无锡市惠山区前洲镇工业园区(堰玉东路) 电话:0510-83582595 83580118 传真:0510-83580118 邮箱:guosonghuanbao@sina.com